Comment fonctionne Digiclés ?
Console administrateur

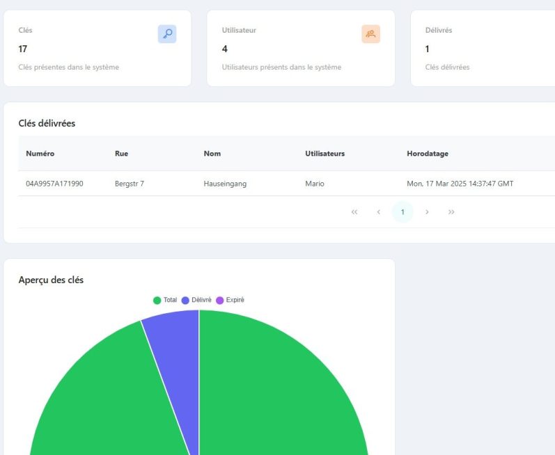
A l'aide de la console administrateur, accessible via un PC de bureau, il est possible de suivre en temps réel combien de clés ou trousseaux ont été délivrés et combien de clés ou trousseaux sont en retard pour retour. Les utilisateurs et les clés sont créés et gérés dans la console d'administrateur.


1.
Installation de l'application "Schlüssel Registrierung" dans Play Store (Android) ou App Store (Apple).
Préparation : installation sur le smartphone

2.
Activation de la fonction NFC sur le smartphone.

3.
Connexion avec votre nom d'utilisateur et mot de passe crées dans la console d'administrateur.
Prendre une clé ou un trousseau
1.

Appuyer sur le bouton rond pour scanner.
2.

Appuyer sur "Prendre la clé".
3.

La clé est enregistrée comme sortie avec la date et l'heure de sortie.
Options de transferts d'une clé ou d'un trousseau
1.

Rendre une clé : scanner le tag NFC et choisir "rendre la clé"
2.

Confier une clé à un autre collaborateur : choisir "Remettre à un employé".
3.

Rendre une clé au propriétaire / la sortir du système : choisir "rendre au client", remplir le formulaire et faire signer. Le formulaire est archivé.
